123erfasst Gerätewartung mit automatisierten Prüfungs- und Wartungszyklen erleichtern

Lesedauer: min

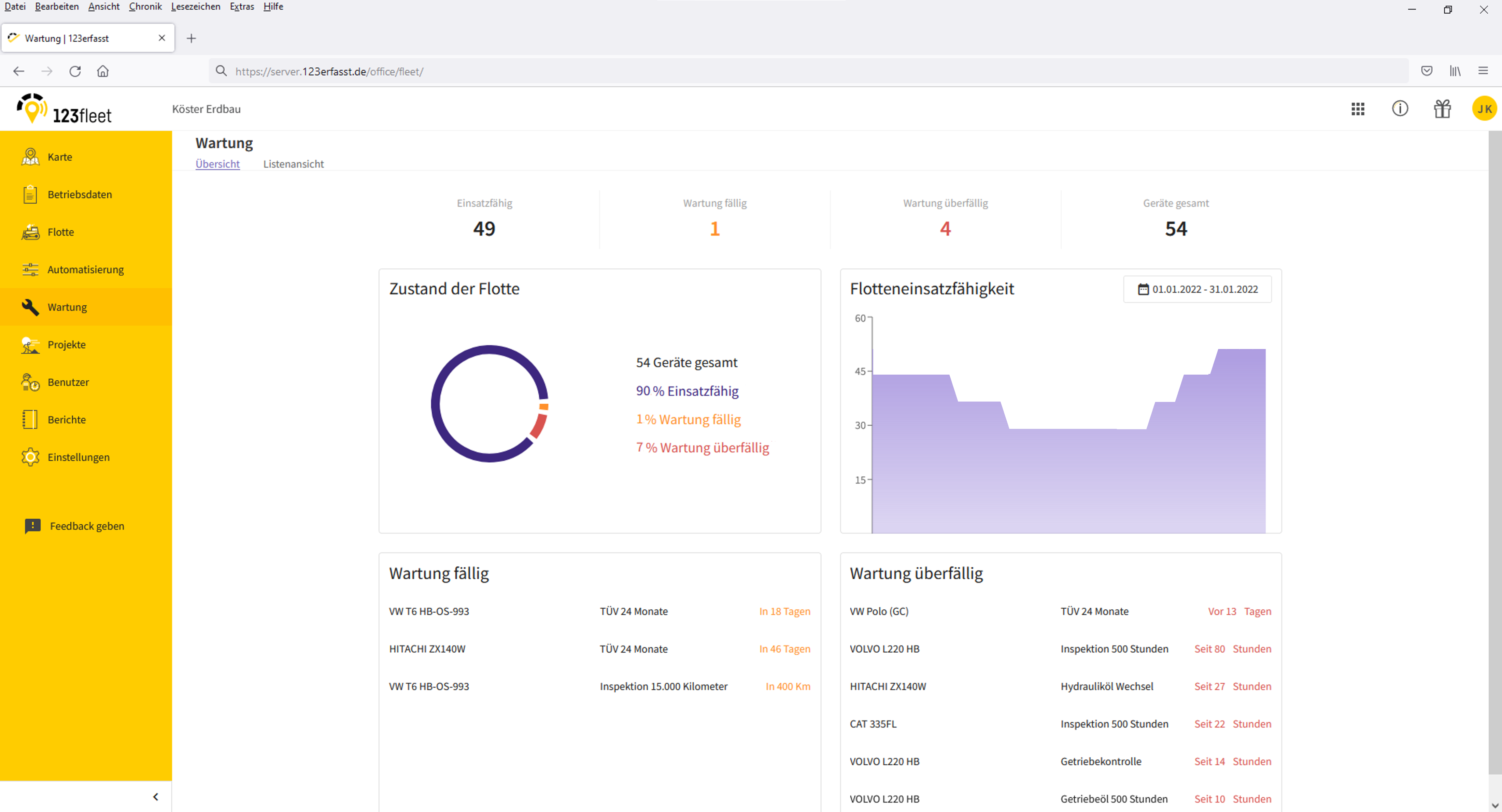
Für Werkzeuge, Geräte und Maschinen gilt eine Pflicht zur regelmäßigen Überprüfung. Werden diese nicht durchgeführt, kann das Folgen für die ausführenden Unternehmen nach sich ziehen oder bei behördlichen Kontrollen teuer werden. Allerdings variieren die an den einzelnen Geräten und Maschinen durchzuführenden Prüfungen und Wartungen je Geräteart, Hersteller und sogar Modell. Nun können Bauunternehmen mit 123fleet die Baustellenzuordnung und Leistungserfassung der Geräte automatisieren und die Prüfungs- und Wartungszyklen übersichtlich, einfach und transparent verwalten. Die Automatisierung soll nicht nur den manuellen Arbeitsaufwand für die Bauunternehmen verringern, sondern bietet – mit der Einhaltung unterschiedlichster Prüf- und Wartungstermine – auch einen wirtschaftlichen Mehrwert.

123fleet erlaube größtmögliche Flexibilität, indem sich die Wartungsmaßnahmen frei benennen und anlegen lassen. So können die Maßnahmen je nach Gesetzes- und Unternehmensanforderungen, Gerätetyp oder Herstellervorgabe eingerichtet werden. Eine Übersicht zeige die hinterlegten Maßnahmen und den Status nach Fälligkeit. Ist das Gerät mittels Telematik in 123fleet angebunden, werden unterschiedliche Geräteinformationen automatisch aktualisiert.


In der Software werde anhand aktueller Zähler- und Kilometerstände die Fälligkeit zur Wartung angezeigt. Darüber hinaus können Verantwortliche zugewiesen werden, die für die Prüfungen und Wartungen der Geräte und Maschinen zuständig sind. Diese informiert 123fleet automatisch per E-Mail, so das Unternehmen.

123erfasst ist auf der digitalBAU vom 31. Mai bis 02. Juni an Stand 215 in Halle 1 vertreten.

[60]
Socials